New Overdrive Fleet Dashboards
Soon you will see a new look and feel to the Overdrive dashboards. Your Operational dashboards at the top contain all the same great data as they always have, just a refreshed look. However, we have added a number of amazing Executive dashboards to provide you with quick access to all your core fleet data. You will be able to stay at a birds eye view, compare multiple periods or drill down into the details if you wish.

Standard Operational Dashboard

Albert IQ Operational Dashboard

Introducing New Executive Dashboards
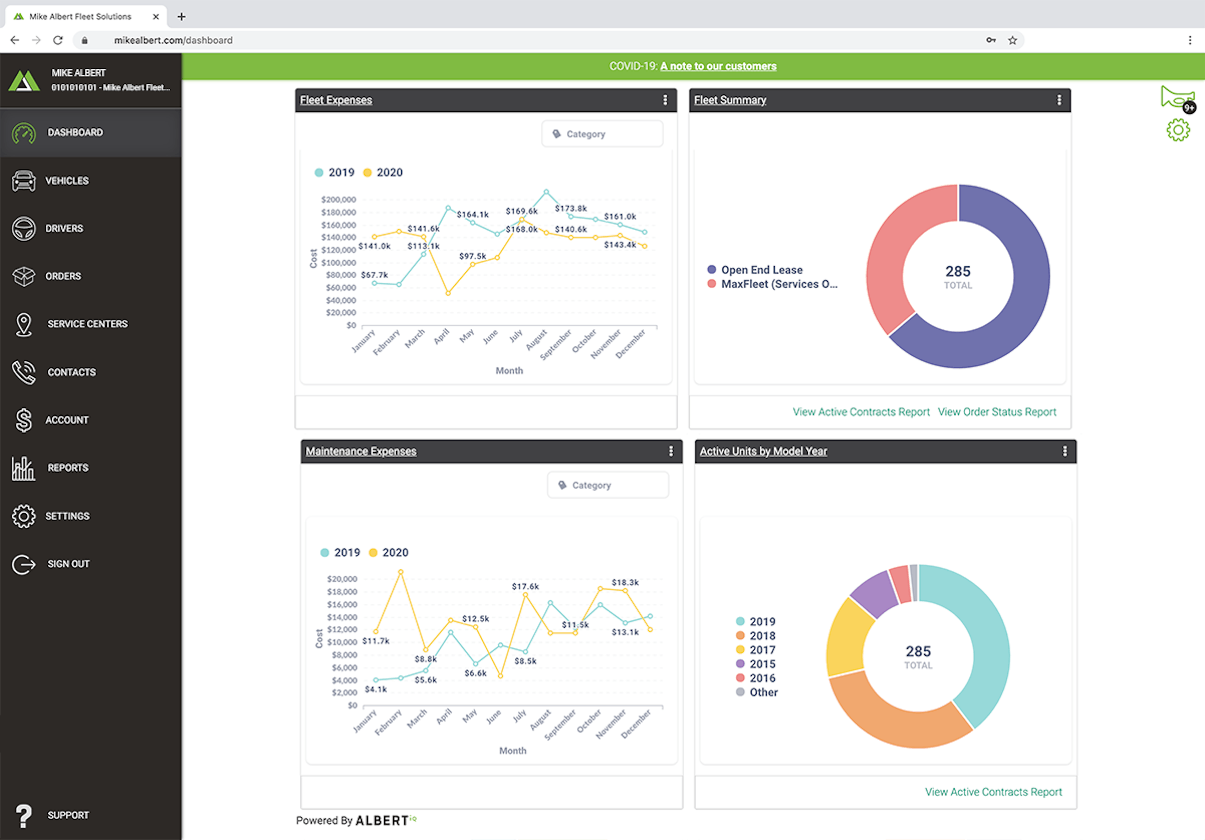
Now you can compare your expenses month over month, year over year and then export that data to excel.

New Dashboard Preferences
Customize what is displayed on your dashboard with 'Dashboard Preferences'.
